问题

我是否可以创建一个报告,显示客户首次在帮助中心搜索答案后创建的工单数?

回答

报告不包含隔离帮助中心搜索后创建的工单的属性或指标。搜索词和工单将通过 help_center_datacookie,它存储用户的搜索词,以检查在该搜索后是否创建了工单。

一种解决方法是使用 已创建工单与搜索数的比率 来了解帮助中心提交的总体情况。此指标在 “知识 - 搜索 量”数据集中可用。

要访问该报告,请前往 分析 标签并 创建新报告。按 知识筛选数据集,然后选择 知识 - 搜索 数据集。单击开始报告。在 指标下,选择 搜索,然后在列表中找到 “已创建工单/搜索”比率 。

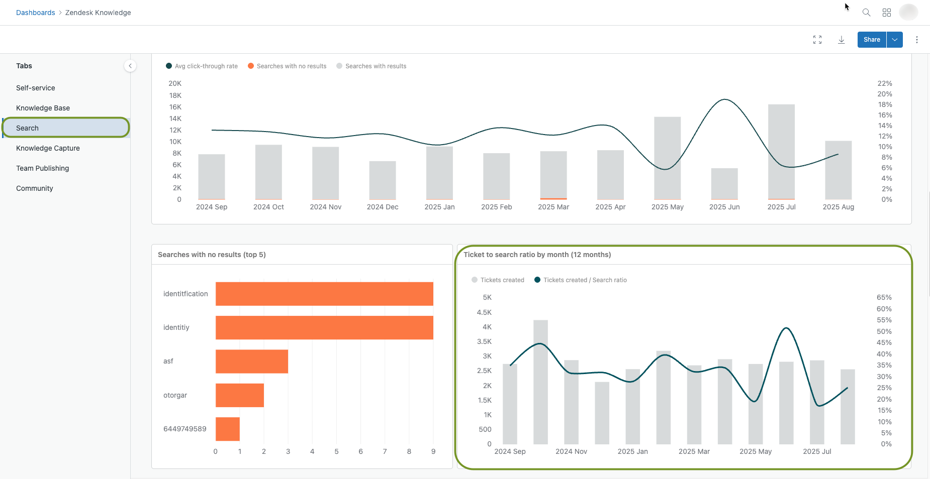
已创建工单搜索比率指标

您还可以在 “搜索” 标签下的默认知识面板中查看这些数据。前往 分析 标签,然后打开 面板 页面。在列表中查找默认 知识面板 。打开面板,选择 搜索 标签,然后向下滚动以查看报告。

工单与搜索比率面板

此指标是通过从帮助中心创建的工单数除以帮助中心的搜索次数得到的。工单与搜索比率较高意味着您的客户在提交工单之前不会进行太多搜索。工单与搜索比率低意味着您的客户之后搜索并提交的工单更少。

注意:匿名用户跟踪功能增强了帮助中心的分析功能。有关更多信息,请参阅 为帮助中心启用匿名用户跟踪。

有关工单与搜索比率的更多信息,请参阅 使用 Explore 分析帮助中心搜索结果。

翻译免责声明:本文章使用自动翻译软件翻译,以便您了解基本内容。 我们已采取合理措施提供准确翻译,但不保证翻译准确性

如对翻译准确性有任何疑问,请以文章的英语版本为准。

由 Zendesk 提供技术支持