質問

カスタマーが最初にヘルプセンターで回答を検索した後に作成されたチケットの数を示すレポートを作成できますか

回答

レポートには、ヘルプセンターの検索後に作成されたチケットを隔離する属性やメトリックは含まれません。検索語とチケットはhelp_center_datacookieを介して接続され、ユーザーの検索語が保存され、その検索後にチケットが作成されたかどうかが確認されます。

回避策として、「検索に対するチケットの作成数」を使用して、ヘルプセンター送信の一般的な状況を把握します。このメトリックは、「ナレッジベース - 検索」データセットで使用できます。

アクセスするには、「分析」タブに移動して、新しいレポートを作成します。ナレッジベースでデータセットをフィルタリングし、「ナレッジベース - 検索」データセットを選択します。「レポートを開始」をクリックします。「メトリック」で「検索」を選択し、リストで「Tickets created / Search ratio」を見つけます。

作成チケット数/検索実行数の割合メトリック

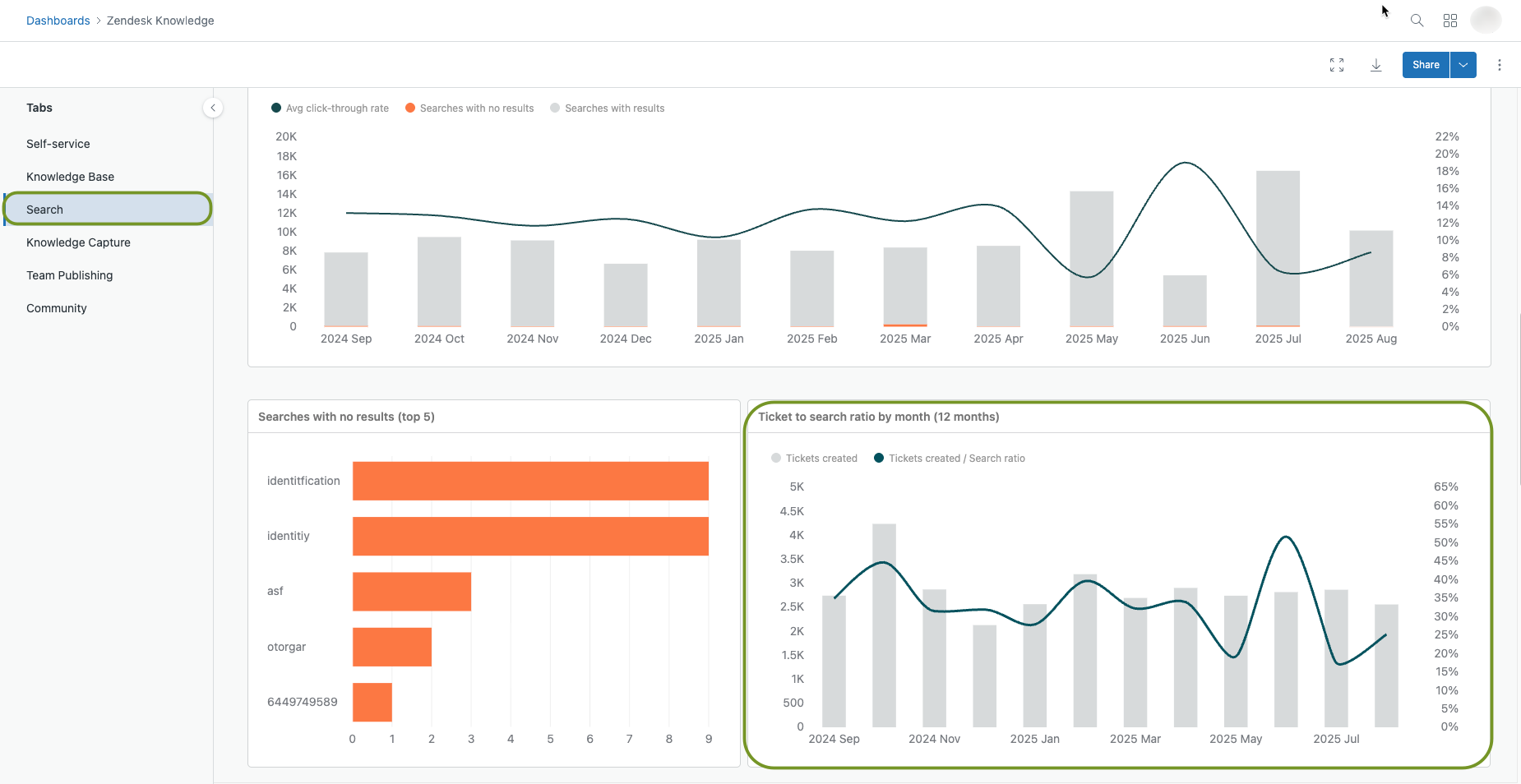
このデータは、デフォルトのナレッジベースダッシュボードの「検索」タブで表示することもできます。「分析」タブに移動し、「ダッシュボード」ページを開きます。リストでデフォルトのナレッジベースダッシュボードを見つけます。ダッシュボードを開き、「検索」タブを選択して下にスクロールし、レポートを表示します。

Ticket to Search Ratioダッシュボード

このメトリックは、ヘルプセンターから作成されたチケットの数をヘルプセンターの検索数で除算します。チケット対検索比が高いということは、チケットを送信する前に顧客があまり検索しないことを意味します。チケット対検索比が低いということは、カスタマーが検索し、その後送信するチケットの数が少ないことを意味します。

メモ:匿名ユーザーの追跡機能により、ヘルプセンターの分析が強化されます。詳細については、「Enabling anonymous user tracking for your helpcenter(ヘルプセンターでの匿名ユーザー追跡の有効化)」を参照してください。

チケットと検索の比率の詳細については、「Analyzing your help Center search results with Explore(Exploreを使用したヘルプセンター検索結果の分析)」を参照してください。

翻訳に関する免責事項:この記事は、お客様の利便性のために自動翻訳ソフ トウェアによって翻訳されたものです。Zendeskでは、翻訳の正確さを期すために相応の努力を払っておりますが、翻訳の正確性につ いては保証いたしません。

翻訳された記事の内容の正確性に関して疑問が生じた場合は、正式版である英語の記事 を参照してください。

Powered by Zendesk