Question

Puis-je créer un rapport qui affiche le nombre de tickets créés après la première recherche d’une réponse par un client dans le centre d’aide?

Réponse

Les rapports n’incluent pas les attributs ou les mesures qui isolent les tickets créés après une recherche dans le centre d’aide . Le terme de recherche et le ticket sont liés par le biais du mot-clé help_center_data cookie, qui stocke le terme de recherche de l’utilisateur pour vérifier si un ticket a été créé après cette recherche.

Pour contourner ce problème, utilisez le rapport entre les tickets créés et les recherches effectuées afin de comprendre les envois vers le centre d’aide en général. Cette mesure est disponible dans le jeu de données Connaissances - Recherche .

Pour y accéder, allez à l’onglet Analyses et créez un nouveau rapport. Filtrez les jeux de données par Connaissances, puis sélectionnez le jeu de données Connaissances - Recherche . Cliquez sur Commencer le rapport. Sous Mesures, sélectionnez Recherche, puis cherchez Tickets créés/Rapport de recherche dans la liste.

Mesure du taux de recherche des tickets créés

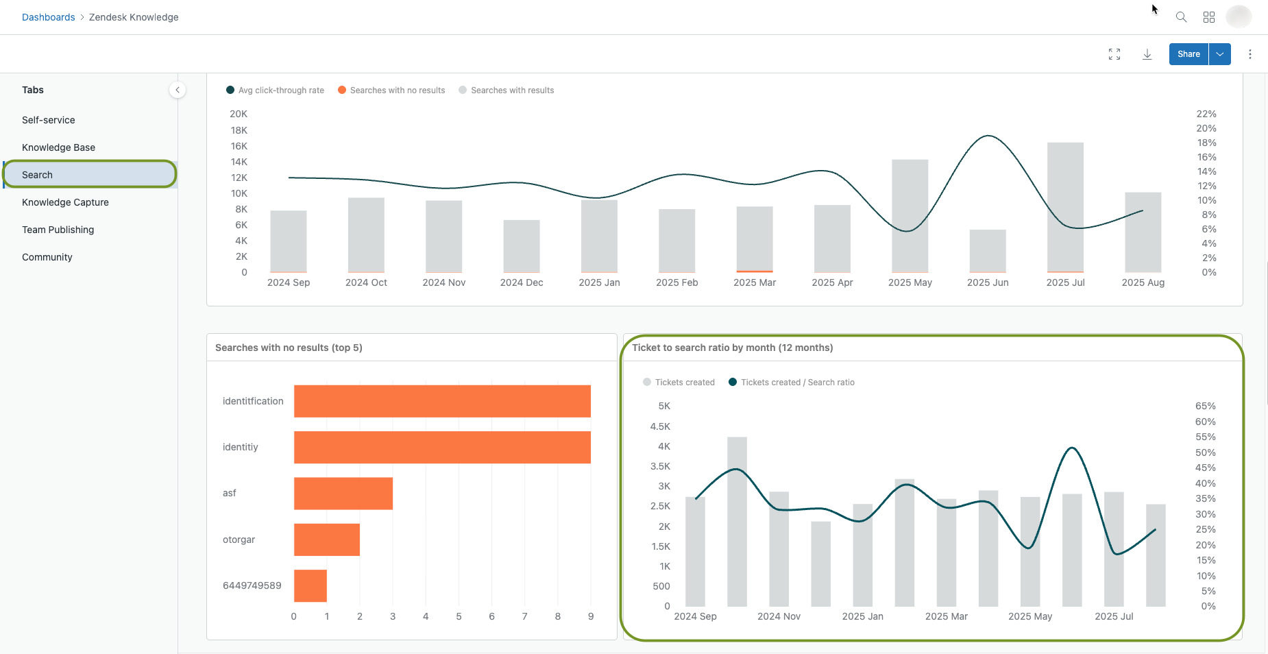
Vous pouvez aussi consulter ces données dans votre tableau de bord Connaissances par défaut, dans l’onglet Recherche . Accédez à l’onglet Analyses , puis ouvrez la page Tableaux de bord . Cherchez le tableau de bord Connaissances par défaut dans la liste. Ouvrez le tableau de bord, sélectionnez l’onglet Recherche , puis faites défiler la page vers le bas pour consulter le rapport.

tableau de bord du rapport tickets/recherches

Cette mesure divise le nombre de tickets créés à partir de votre centre d’aide par le nombre de recherches dans votre centre d’aide. Un rapport tickets/recherches élevé signifie que les clients n’effectuent pas beaucoup de recherches avant d’envoyer des tickets. Un rapport tickets/recherches faible signifie que vos clients effectuent des recherches et envoient moins de tickets après.

Remarque : La fonctionnalité de suivi d’utilisateur anonyme améliore les analyses du centre d’aide . Pour en savoir plus, consultez Activation du suivi des utilisateurs anonymes dans votre centre d’aide.

Pour en savoir plus sur le rapport tickets/recherches, consultez Analyse des résultats de recherche dans le centre d’aide avec Explore.

Traduction - exonération : cet article a été traduit par un logiciel de traduction automatisée pour permettre une compréhension élémentaire de son contenu. Des efforts raisonnables ont été faits pour fournir une traduction correcte, mais Zendesk ne garantit pas l’exactitude de la traduction.

Si vous avez des questions quant à l’exactitude des informations contenues dans l’article traduit, consultez la version anglaise de l’article, qui représente la version officielle.

Réalisé par Zendesk