질문

고객이 헬프 센터 에서 답변을 처음 검색한 후 만들어진 티켓 수를 보여주는 보고서를 만들 수 있나요?

답변

헬프 센터 검색 후 만들어진 티켓을 분리하는 속성이나 메트릭은 보고서에 포함되지 않습니다. 검색어와 티켓은 help_center_data 쿠키: 사용자의 검색어를 저장하여 해당 검색 후에 티켓이 만들어졌는지 여부를 확인합니다.

이 문제를 해결하려면검색 대비 만들어진 티켓 비율을사용하여 일반적인 헬프 센터 제출을 이해하세요. 이 메트릭은지식 - 검색데이터 집합에서 사용할 수 있습니다.

액세스하려면애널리틱스탭으로 이동하여새 보고서를 만드세요. 지식별로 데이터 집합을 필터링한 다음지식 - 검색데이터 집합을 선택합니다. 보고서 시작을 클릭합니다. 메트릭아래에서검색을선택한 다음 목록에서만든 티켓 수/검색 비율을찾습니다.

티켓 만듦 검색 비율 메트릭

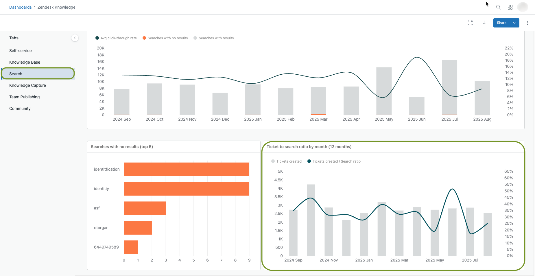
기본 지식 대시보드의검색탭에서 이 데이터를 볼 수도 있습니다. 애널리틱스탭으로 이동한 다음대시보드페이지를 엽니다. 목록에서 기본지식 대시보드를찾습니다. 대시보드를 열고검색탭을 선택한 다음 아래로 스크롤하여 보고서를 봅니다.

티켓 대 검색 비율 대시보드

이 메트릭은 헬프 센터 에서 만들어진 티켓 수를 헬프 센터 의 검색 수로 나눕니다. 티켓 대 검색 비율이 높다는 것은 고객이 티켓을 제출하기 전에 검색을 많이 하지 않는다는 뜻입니다. 티켓 대 검색 비율이 낮다는 것은 고객이 나중에 더 적은 수의 티켓을 검색하고 제출한다는 뜻입니다.

참고: 익명 사용자 추적 기능은 헬프 센터 애널리틱스를 향상시킵니다. 자세한 내용은헬프 센터 에 익명 사용자 추적 사용 설정하기를참조하세요.

티켓 대 검색 비율에 대한 자세한 내용은Explore로 헬프 센터 검색 결과 분석하기를참조하세요.

번역 고지 사항: 본 문서는 콘텐츠에 대한 기본적인 이해를 제공하기 위해 자동 번역 소프트웨어를 사용하여 번역되었습니다. 정확한 번역을 제공하고자 합당한 노력을 기울였으나 Zendesk는 번역의 정확성을 보장하지 않습니다.

번역된 문서에 포함된 정보의 정확성과 관련하여 질문이 있으시면 문서의 공식 버전인 영문 버전을 참조하시기 바랍니다.

Zendesk 제공