Frage

Kann ich einen Bericht erstellen, aus dem hervorgeht, wie viele Tickets erstellt wurden, nachdem ein Kunde im Help Center zum ersten Mal nach einer Antwort gesucht hat?

Antwort

Berichte enthalten keine Attribute oder Metriken, die nach einer Help Center Suche erstellte Tickets isolieren. Der Suchbegriff und das Ticket werden über das help_center_data-Cookie verbunden. Dabei wird der Suchbegriff des Benutzers gespeichert, um zu prüfen, ob nach der Suche ein Ticket erstellt wurde.

Als Workaround können Sie das Verhältnis Tickets erstellt zu Suchen verwenden, um das Einreichen von Help Centern im Allgemeinen zu verstehen. Diese Metrik ist im Dataset „Wissen – Suche“ verfügbar.

Um darauf zuzugreifen, gehen Sie zur Registerkarte Analysen und erstellen Sie einen neuen Bericht. Filtern Sie Datasets nach Wissen und wählen Sie dann das Dataset „Wissen – Suche“ aus. Klicken Sie auf Bericht starten. Klicken Sie unter Metriken auf Suchen und machen Sie in der Liste das Verhältnis Tickets erstellt/Suche ausfindig.

Verhältnis – erstellte Tickets/Suchen

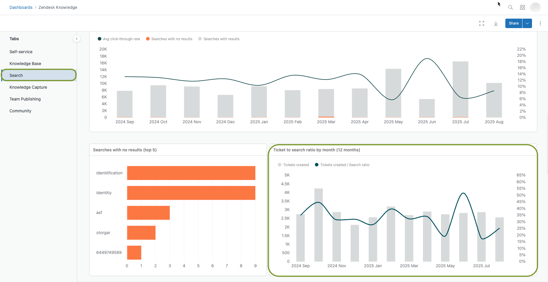
Sie können diese Daten auch im Standard-Wissens-Dashboard in der Registerkarte Suchen anzeigen. Gehen Sie zur Registerkarte Analysen und öffnen Sie die Seite „Dashboards“. Machen Sie das Standard-Wissens-Dashboard in der Liste ausfindig. Öffnen Sie das Dashboard, klicken Sie auf die Registerkarte Suchen und scrollen Sie nach unten, um den Bericht anzuzeigen.

Dashboard „Ticket-Suchverhältnis“

Diese Metrik teilt die Anzahl der im Help Center erstellten Tickets durch die Anzahl der Suchen im Help Center. Ein hohes Verhältnis von Tickets zu Suchen bedeutet, dass Kunden nicht viel suchen, bevor sie Tickets einreichen. Ein niedriges Verhältnis von Tickets zu Suchvorgängen bedeutet, dass Kunden weniger Tickets einreichen.

Hinweis: Die Funktion zur Verfolgung anonymer Benutzer verbessert die Analysefunktionen im Help Center. Weitere Informationen finden Sie unter Aktivieren der anonymen Benutzerverfolgung für Ihr Help Center.

Weitere Informationen zum Verhältnis von Ticket zu Suche finden Sie unter Analysieren der Help Center Suchergebnisse mit Explore.

Hinweis zur Übersetzung: Dieser Beitrag wurde mit automatischer Übersetzungssoftware übersetzt, um dem Leser ein grundlegendes Verständnis des Inhalts zu vermitteln. Trotz angemessener Bemühungen, eine akkurate Übersetzung bereitzustellen, kann Zendesk keine Garantie für die Genauigkeit übernehmen.

Sollten in Bezug auf die Genauigkeit der Informationen im übersetzten Beitrag Fragen auftreten, beziehen Sie sich bitte auf die englische Version des Beitrags, die als offizielle Version gilt.

Powered by Zendesk