Summary: ◀▼
The incoming tickets real-time dashboard offers detailed insights into your ticket queues, including standard and custom queues, wait times, agent availability, and ticket distribution by brand and group. It helps you monitor queue backlogs, SLA status, agent capacity, and ticket trends across email, messaging, and voice channels, enabling better management of support workload and performance.
The incoming tickets dashboard provides comprehensive reporting on your queue backlog, including a detailed drill-in. The dashboard requires omnichannel routing to be turned on, and reports on both standard and custom queues.
This dashboard contains the following tabs:
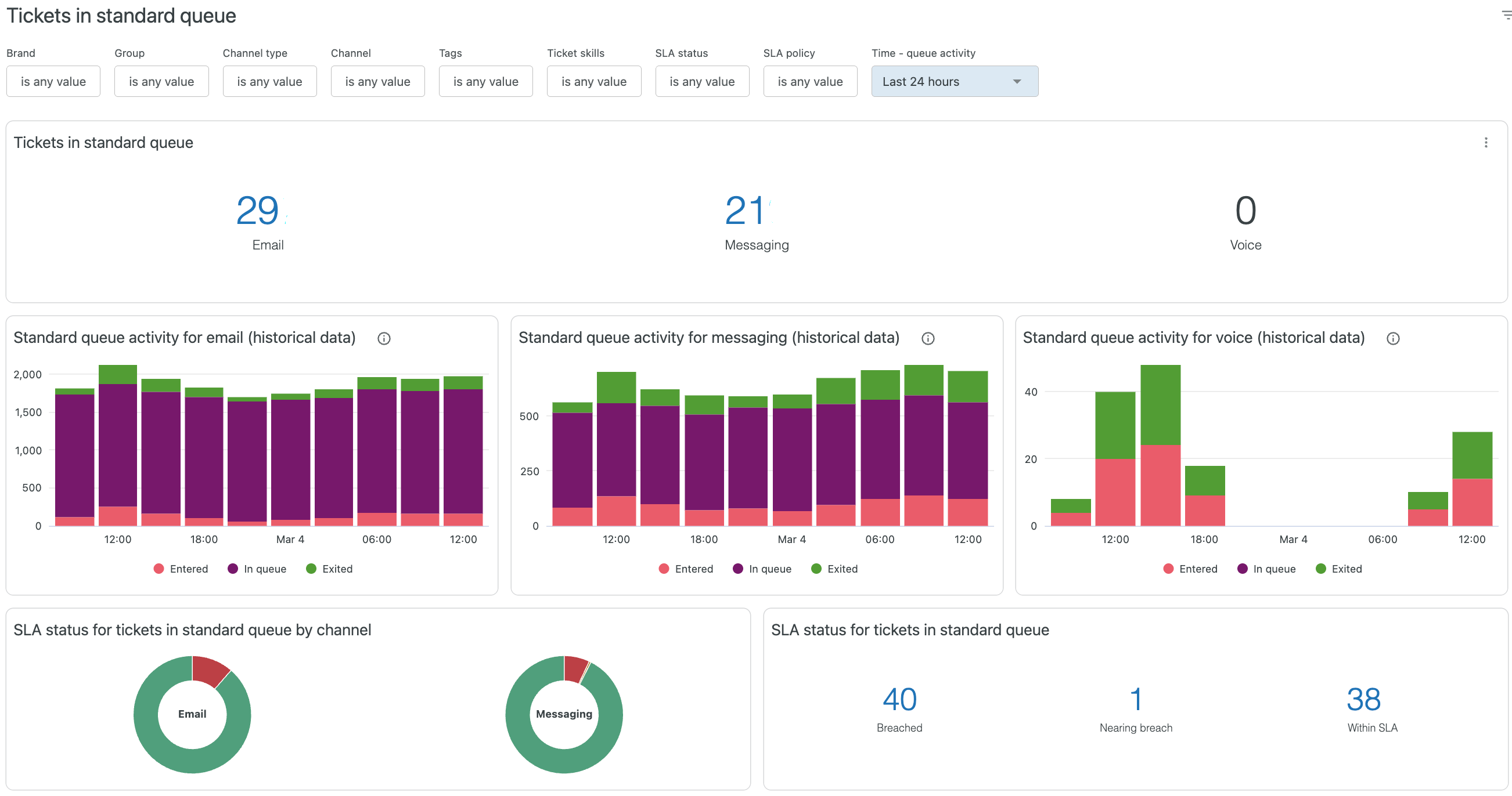
Tickets in standard queue
This tab gives you information about your standard ticket queue. This includes emails, messages, and voice. The reports can be filtered by brand, group, channel type, channel, tags, ticket skills, SLA status, SLA policy, and time when ticket queue activity occurred.
For more information about omnichannel routing queues, see Understanding how omnichannel routing uses queues to route work to agents.

The tab contains the following reports:
Real-time reports
- Email tickets in standard queue: The number of email requests in the queue.
- Messaging tickets in standard queue: The number of messaging requests in the queue.
-
Voice tickets in standard queue: The number of voice calls in
the queue.
Voice tickets appear in reports until an agent picks up the call. If they are moved to another standard or custom queue later, they will no longer be displayed.
- SLA status for tickets in standard queue by channel: The SLA status of tickets in your standard queue by channel.
- SLA status for tickets in standard queue: The number of tickets in each SLA status in your standard queue; Breached, Nearing breach, and Within SLA.
- Tickets in standard queue: Information about all tickets in your standard queue, including groups, brands, ticket skills, channel type, tags, ticket created at, time in queue, and more.
Recent history reports
- Standard queue activity for email: Email tickets that entered, exited and stayed in the queue in specific time buckets. This data can be viewed over time to spot trends in queue activity.
- Standard queue activity for messaging: Messaging tickets that entered, exited and stayed in the queue in specific time buckets. This data can be viewed over time to stop trends in queue activity.
- Standard queue activity for voice: Voice tickets that entered, exited and stayed in the queue in specific time buckets. This data can be viewed over time to understand trends in queue activity.
You can drill into the recent history reports to see more details about the tickets in the queue in a specific time bucket.
Tickets in custom queue
If you’re using omnichannel routing, this tab gives you information about your custom ticket queues. This includes emails, messages, and voice. The reports can be filtered by brand, queue, primary group, secondary group, channel type, channel, tags, ticket skills, SLA status, SLA policy, and the time when ticket activity occured. For more information about custom queues, see Creating custom omnichannel routing queues.

The tab contains the following reports:
Real-time reports
- Email tickets in custom queue: Displays in real time the number of email requests in the queue.
- Messaging tickets in custom queue: Displays in real time the number of messaging requests in the queue.
- Voice tickets in custom queue: Displays in real time the number of voice calls in the queue.
- Custom queues: Displays information about all of your custom queues, including priorities, tickets in the queue, and agent availability and capacity, as well as the longest and average time tickets spend in a queue.
- SLA status for tickets in custom queue by channel: The SLA status of tickets in your custom queue by channel.
- SLA status for tickets in custom queue: The number of tickets in each SLA status in your custom queue; Breached, Nearing breach, and Within SLA.
-
Tickets in custom queues: Displays information about all
tickets in your custom queues, including groups, brands, ticket skills, channel
type, tags, ticket created at, time in queue, and more.Tip: You can scroll the table horizontally to see the full overview of your queues.
Recent history reports
- Custom queue activity for email: Email tickets that entered, exited and stayed in the queue in specific time buckets.
- Custom queue activity for messaging: Messaging tickets that entered, exited and stayed in the queue in specific time buckets.
- Custom queue activity for voice: Voice tickets that entered, exited and stayed in the queue in specific time buckets.
- Tickets entered custom queue for email:
- Tickets entered custom queue for messaging:
- Tickets entered custom queue for voice:
The recent history reports can be viewed over time to understand trends in queue activity. You can drill into this report to see more details about the tickets in queue in a specific time bucket.
Standard queue wait times
This tab provides information on the average time requests spend in the standard queue. The reports can be filtered by brand, group, channel type, channel, tags, ticket skills, SLA status, SLA policy, and the time when ticket activity occurred.

The tab contains the following reports:
Real-time reports
- Avg. time in standard queue for email: Displays in real time the average time emails spend in the queue before they are offered to an agent.
- Avg. time in standard queue for messaging: Displays in real time the average time messages spend in the queue before they are offered to an agent.
- Avg. time in standard queue for voice: Displays in real time the average time voice calls spend in the queue before they are addressed.
- Tickets in standard queue: Displays information about all tickets in your standard queue, including groups, brands, skills, channel, time in queue, and more.
Recent history reports
- Avg. final wait time in standard queue for email: Displays the average time that email tickets spent in the queue before they were offered to an agent.
- Avg. final wait time in standard queue for messaging: Displays the average time that messaging tickets spent in the queue before they were offered to an agent.
- Avg. final wait time in standard queue for voice: Displays the average time that voice tickets spent in the queue before they were offered to an agent.
Custom queue wait times
This tab provides information on the average time tickets spend in a custom queue. The reports can be filtered by brand, queue, primary group, secondary group, channel type, channel, tags, ticket skills, SLA status, SLA policy, and the time when ticket activity occurred.
If there are no tickets in the custom queue, there will be no data available in this tab.

The tab contains the following reports:
Real-time reports
- Avg. time in custom queue for email: Displays in real time the average time emails spend in the queue before they are addressed.
- Avg. time in custom queue for messaging: Displays in real time the average time messages spend in the queue before they are addressed.
- Avg. time in custom queue for voice: Displays in real time the average time voice calls spend in the queue before they are addressed.
- Custom queues: Displays information about all of your custom queues, including queue priority, tickets in the queue, and agent availability and capacity, as well as the longest and average time in queue for all tickets.
- Tickets in custom queue: Displays information about all tickets in your custom queues, including groups, brands, ticket skills, channel, ticket tags, time in queue, and more.
Recent history reports
- Avg. final wait time in custom queue for email: Displays the average time that email tickets spent in the queue before they were offered to an agent.
- Avg. final wait time in custom queue for messaging: Displays the average time that messaging tickets spent in the queue before they were offered to an agent.
- Avg. final wait time in custom queue for voice: Displays the average time that voice tickets spent in the queue before they were offered to an agent.
- Custom queue wait times for email: Total email tickets in custom queue in a specific time frame
- Custom queue wait times for messaging: Total Messaging tickets in custom queue in a specific time frame
- Custom queue wait times for voice: Total Voice tickets in custom queue in a specific time frame
Agent availability
This tab provides information on your agent availability for each queue. The reports can be filtered by brand, queue, group, agent, agent status, channel type, channel, and time when the agent activity occurred. The time filter only filters recent history data.

The tab contains the following reports:
Real-time reports
- Agents available for email: The number of agents that are available for email support. You can drill into this report to see more details about the available agents.
- Agent capacity for email: A pie chart showing the percentage of agents who have tickets assigned in the email channel, and how many are available for email support.
- Agents available for messaging: The number of agents that are available for messaging support. You can drill into this report to see more details about the available agents.
- Agent capacity for messaging: A pie chart showing the percentage of agents who are already using the messaging channel, and how many are available for messaging support.
- Agents available for voice: The number of agents that are available for voice support. You can drill into this report to see more details about the available agents.
- Agent capacity for voice: A pie chart showing the percentage of agents who are already using the voice channel, and how many are available for voice support.
- Agent statuses: A detailed breakdown of your agent’s showing their status for each channel, email, messaging, and voice. You can click any value under Number of agents to drill-in and see the agents with that status.
- Agent availability and capacity: A detailed breakdown of your agent’s status alongside their ticket assignment. You can click the number of tickets assigned to see further detail on the work items assigned.
- Agent availability and capacity in use by group: Similar to the agent availability and capacities report, this table provides an overview by group on agents availability alongside work item assignment. You can click any of the numeric values to drill in to further details.
Recent history reports
- Agents available: The number of agents that are available for email, messaging and voice support. You can drill into this report to see more details about the available agents.
- Agent capacity used: The count of agents used capacity over time across email, messaging and voice. You can drill into this report to see more details about the tickets assigned to the agents at that particular point in time.
Incoming tickets by brand
This tab gives you information by brand about your ticket queue. Use this tab to compare your brands performance with your queue performance.
The reports can be filtered by brand, queue, group, channel type, channel, tags, ticket skills, SLA status, SLA policy, Time - queue activity, and time - agent activity (for recent history data only).

The tab contains the following reports:
Real-time reports
- Tickets in standard queue by brand: For each of your brands, displays the brand name and the number of email, messaging, and voice tickets in the standard queue. You can click any of the numeric values to drill into more detailed information.
- Tickets in custom queue by brand: For each of your brands, displays the brand name and the number of email, messaging, and voice tickets in the custom queue. You can click any of the numeric values to drill into more detailed information.
- SLA status for tickets in standard queue by brand: The SLA status of tickets in your standard queue by brand.
- SLA status for tickets in custom queue by brand: The number of tickets in each SLA status in your custom queue by brand; Breached, Nearing breach, and Within SLA
- Standard queue wait times by brand: For each of your brands, displays the brand name and the average time in the standard queue for email, messaging, and voice requests. You can click any of the numeric values to drill into more detailed information.
- Custom queue wait times by brand: For each of your brands, displays the brand name and the average time in the custom queue for email, messaging, and voice requests. You can click any of the numeric values to drill into more detailed information.
- Agent availability and capacity in use by brand: For each of your brands, displays the brand name, tickets assigned to that brand, and agent availability and workload for email, voice, and messaging. You can click any of the numeric values to drill into more detailed information.
Recent history reports
- Tickets entered standard queue for email by brand:
- Tickets entered standard queue for messaging by brand:
- Tickets entered standard queue for voice by brand:
- Tickets entered custom queue for email by brand:
- Tickets entered custom queue for messaging by brand:
- Tickets entered custom queue for voice by brand:
- Agents available: Displays the number of available agents over time.
- Agent capacity used: Displays the agent capacity used over time.
Incoming tickets by group
This tab gives you information by group about your ticket queue. Use this tab to compare your group's performance with your overall queue performance.
The reports can be filtered by brand, group, channel type, channel, tags, ticket skills, SLA status, SLA policy, Time - queue activity, and time - agent activity (for recent history data only).

The tab contains the following reports:
Real-time reports
- Tickets in standard queue by group: For each of your groups, displays the name and the number of email, messaging, and voice tickets in the standard queue. You can click any of the numeric values to drill into more detailed information.
- SLA status for tickets in standard queue by group: The SLA status of tickets in your standard queue by group.
- SLA status for tickets in custom queue by group: The number of tickets in each SLA status in your custom queue by group; Breached, Nearing breach, and Within SLA
- Standard queue wait times by group: For each of your groups, displays the brand name and the average time in the queue for email, messaging, and voice requests. You can click any of the numeric values to drill into more detailed information.
- Agent availability and capacity in use by group: For each of your groups, displays the brand name, tickets assigned to that brand, and agent availability and workload for email, voice, and messaging. You can click any of the numeric values to drill into more detailed information.
Recent history reports
- Tickets entered standard queue for email by group:
- Tickets entered standard queue for messaging by group:
- Tickets entered standard queue for voice by group:
- Agents available: Displays the number of available agents over time.
- Agent capacity used: Displays the agent capacity used over time.
Saving your dashboard filter selections
You can save dashboard filter selections so they persist when you reopen the dashboard.
To save your dashboard filter selections
- In any real-time monitoring dashboard, configure the filters as required.
- In your web browser, bookmark or copy the URL displayed for the dashboard.
Now, when you visit the URL you saved, the dashboard will open with the filters you configured.