Pergunta

Posso criar um relatório que mostre o número de tickets criados após o cliente pesquisar pela primeira vez uma resposta na central de ajuda?

Resposta

Os relatórios não incluem atributos ou métricas que isolam tickets criados após uma pesquisa na central de ajuda. O termo de pesquisa e o ticket se conectam por meio do cookie de help_center_data, que armazena o termo de pesquisa do usuário para verificar se um ticket foi criado após essa pesquisa.

Como solução alternativa, use a taxa de tickets criados para pesquisar para entender os envios da central de ajuda em geral. Essa métrica está disponível no conjunto de dados Conhecimento - Pesquisa.

Para acessá-lo, vá para a aba Análise e crie um novo relatório. Filtre conjuntos de dados por Conhecimento e selecione o conjunto de dados Conhecimento - Pesquisa. Clique em Iniciar relatório. Em Métricas, selecione Pesquisa e encontre Tickets criados / Taxa de pesquisa na lista.

Taxa de tickets criados / pesquisa

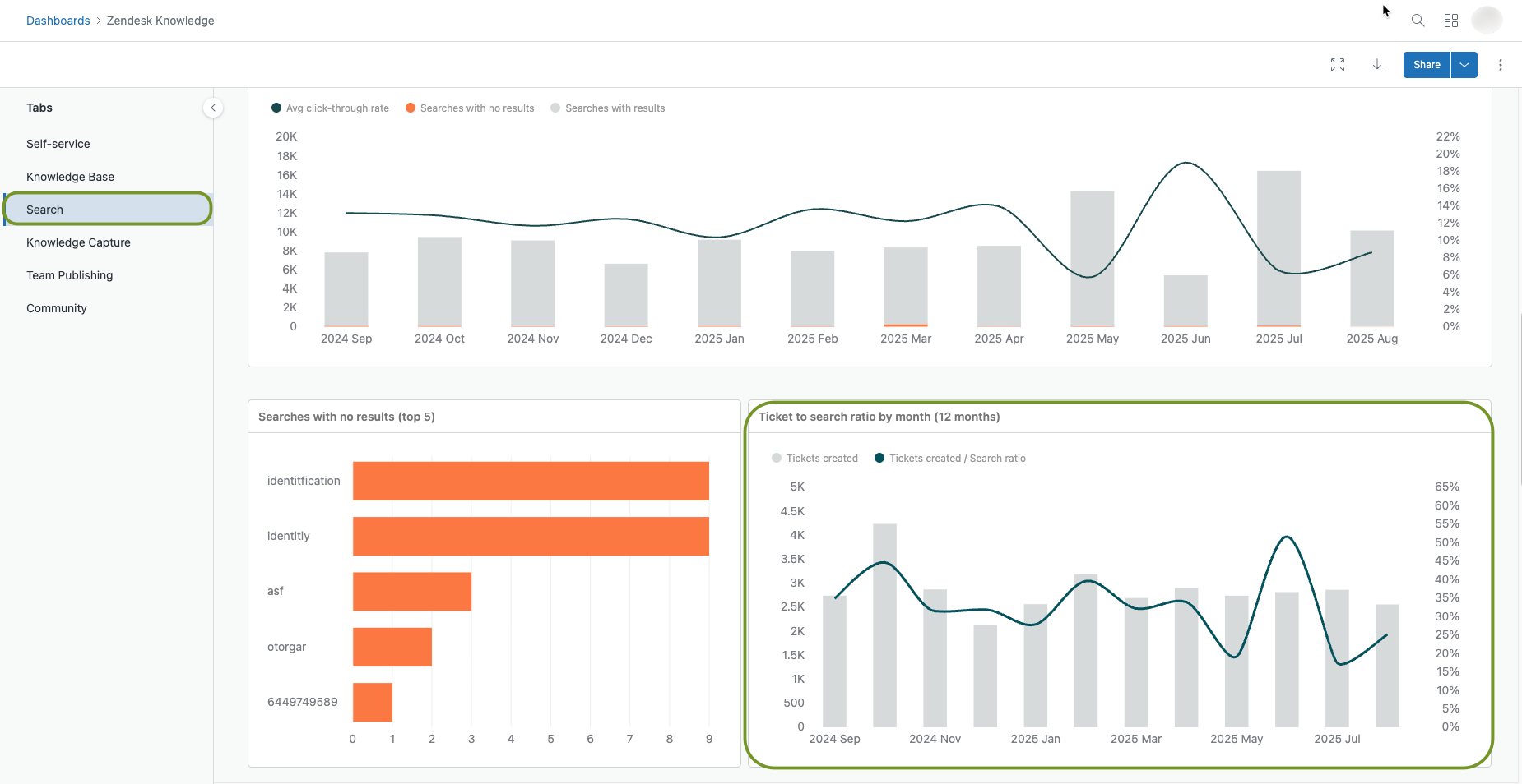
Você também pode visualizar esses dados no painel padrão do Conhecimento na aba Pesquisa. Acesse a aba Análise e abra a página Painéis. Encontre o painel Conhecimento padrão na lista. Abra o painel, selecione a aba Pesquisa e role para baixo para visualizar o relatório.

Ticket to search ratio painel

Essa métrica divide o número de tickets criados na central de ajuda pelo número de pesquisas na central de ajuda. Uma alta taxa de tickets pesquisados significa que seus clientes não pesquisam muito antes de enviar tickets. Uma taxa baixa de tickets pesquisados significa que seus clientes pesquisam e enviam menos tickets posteriormente.

Observação: O recurso de rastreamento de usuários anônimos aprimora a análise da central de ajuda. Para obter mais informações, consulte Ativação do rastreamento de usuários anônimos na central de ajuda.

Para obter mais informações sobre a proporção de tickets com pesquisa, consulte Análise dos resultados de pesquisa da central de ajuda com o Explore.

Aviso sobre a tradução: este artigo foi traduzido por um software de tradução automática para oferecer a você uma compreensão básica do conteúdo. Medidas razoáveis foram tomadas para fornecer uma tradução precisa, no entanto, a Zendesk não garante a precisão da tradução.

Em caso de dúvidas relacionadas à precisão das informações contidas no artigo traduzido, consulte a versão oficial do artigo em inglês.

Powered by Zendesk