Admins, account managers, workspace managers, and leads can see the amount of time that was spent on a review. This helps you make sure the reviewer spent an appropriate amount of time reading the conversation and composing their feedback.
This article contains the following topics:
Related articles
Understanding review time
Review time is the active time a team member spends viewing a conversation in Zendesk QA until the review is submitted. This includes time spent using the Zendesk QA browser extension. After the review is submitted, the time spent is shown with the feedback.

Review time appears on reviews in the Conversation view, assignments list, and browser extension.
- Tracking starts: The conversation is opened.
-
Tracking pauses: The reviewer does one of the following:
- Clicks on another tab
- Is idle for longer than 30 seconds
- Closes the browser or tab
- Opens a new conversation
- Changes view inside Zendesk QA
- Closes their laptop
-
Tracking resumes: One of the following occurs:
- Conversation is reopened
- Reviewer becomes active again after being idle for over 30 seconds
- Tracking stops: The review is submitted.
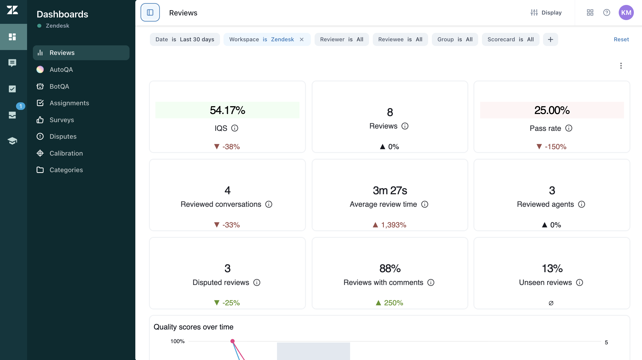
Viewing review time in the dashboard
You can view the average review time in the Reviews dashboard, which provides insights into how long reviewers spend actively assessing conversations.
To view the Reviews dashboard
- In Quality assurance, click the Dashboard icon (
) in the left sidebar, then select
Reviews.
